米越智慧幼儿园管理平台:用数据绘出孩子的一天


......
诸如此类的事情在实时监控下的幼儿园持续发生着。

实时监控系统因此成为了许多家长的首选,他们甚至愿意付费以获得实时观看的权限。原本以为这能增强家长对幼儿园的信任,减少不必要的担忧,但现实却是,家长们在监控平台上观察得越细致,担忧反而被放大。几十双眼睛紧盯着各自的孩子,这种细致的观察催生了文章开头提到的种种担忧。

一个班级里有二十多个孩子,每位老师至少要照顾4~6个孩子,难免会有照顾不周全的时候。实时监控并不能解决问题,反而家长通过微信和电话频繁打扰老师,制造出更多分散老师注意力的缝隙,增加了潜在的风险。

此外,一些家长喜欢在朋友圈和家族群里分享孩子的日常,短视频时代虽然鼓励分享,但往往忽视了对他人肖像权和隐私的尊重。试想一下,如果自己在工作时被实时监控,并且这些画面被分享到公共网络空间,我们能否接受?
当然,监控是幼儿园必须安装的硬件设施,但其初衷是为了保障幼儿园师生的安全,而不是成为限制师生自由的枷锁。

幼儿园被实时监控所困,家长也被监控显示屏所困。对于那些需要上班的家长来说,观看监控需要消耗大量时间。
那么,是否有一种既能让家长省时省力地了解孩子的生活,又能提高幼儿园管理效率的双赢方案呢?当幼儿园拥有完善的数智化管理系统时,许多问题可以迎刃而解。
“米越家园共育平台”是一个覆盖入园、在园、离园整个过程的数智化体系。通过孩子佩戴的智能手环记录和上传数据,配合的小程序根据园长、老师、家长的不同需求,提供了相应的数据查看范围。

家长特别关心的健康、饮食和生活习惯等方面,也可以从小程序中获得具体的反馈。例如,孩子考勤、喝水、上厕所的次数、睡眠情况等,都可以通过智能手环数据的实时上传。

每周食谱也会提前上传到平台上,家长可以提前告知老师孩子的饮食偏好或特殊需求,通过“交代老师”功能实时提醒老师。身高体重仪持续获取数据,帮助了解孩子的生长速度,判断是否需要干预。

家园共育
小程序(家长端)
部分功能界面呈现──────
孩子放学回家后,家长也可以利用这些数据与孩子进行更多互动,比如询问孩子今天阅读的绘本故事,这不仅提高了孩子的表达能力,也为亲子时光增添了乐趣。

家长通过数据了解孩子的一天,“米越家园共育平台”对幼儿园的意义何在?
近年来,新生儿出生率大幅下降,首轮幼儿园关停潮已经到来,幼儿园之间的竞争将变得更加激烈。因此,教育过程中的口碑积累和幼儿园良好形象的建立与传播变得尤为重要。在当前政策导向下,许多普惠性幼儿园无法通过聘请外教、豪华装修等方式来彰显品质,家长在选择幼儿园时也会感到困惑,不知道什么样的幼儿园才是好的,什么样的教育理念更适合自己的孩子。

在这种情况下,数据平台可以帮助家长更好地了解孩子的发展情况和幼儿园的管理情况,从而提高家长的参与度和满意度。
长期积累的数据对于教学计划的制定和教学研究也能起到支持作用,帮助老师收集和分析孩子们的日常活动数据,及时发现孩子的兴趣点,并根据孩子的发展情况进行个性化培养,从而提高教学质量和效率,使幼儿园真正成为一个具有创新性、特色性和可持续性的教育机构。

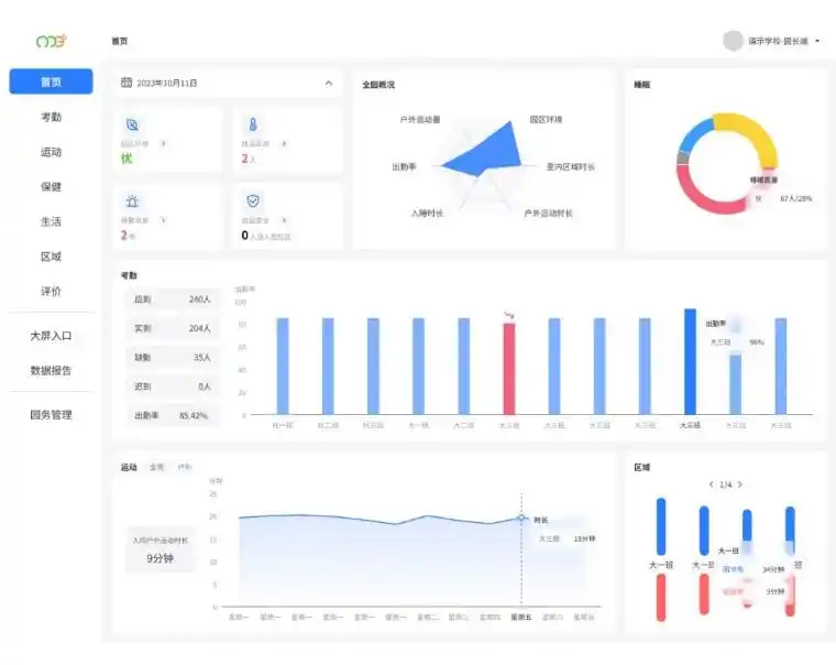
对于那些师资力量不足、管理吃力的幼儿园,数智化平台可以提高效率,填补一些职能的空缺。面对园区和班级,我们提供了不同的数据展示方案。
园区可以使用数据大屏,实时显示整个园区的出勤情况、户外运动情况、孩子们的健康状态,以及哪个区域最受欢迎。

当孩子参与自主区域活动时,智能相机自动拍摄照片和视频,并根据孩子的姓名、区域名称和活动时间自动进行分类和存储,方便老师事后查看、编辑和下载;还可以选择发送给家长或放入孩子的成长档案中。

针对班级的电子班牌则将上述功能具体化到班级,展示该班级当日的教学计划、家长的叮嘱、绘本阅读情况等,方便老师为不同孩子制定个性化的培养方案。

将智慧科技融入幼儿园的日常教学管理,用品牌观念树立幼儿园形象,已成为大势所趋。
